Monitoring Navidrome
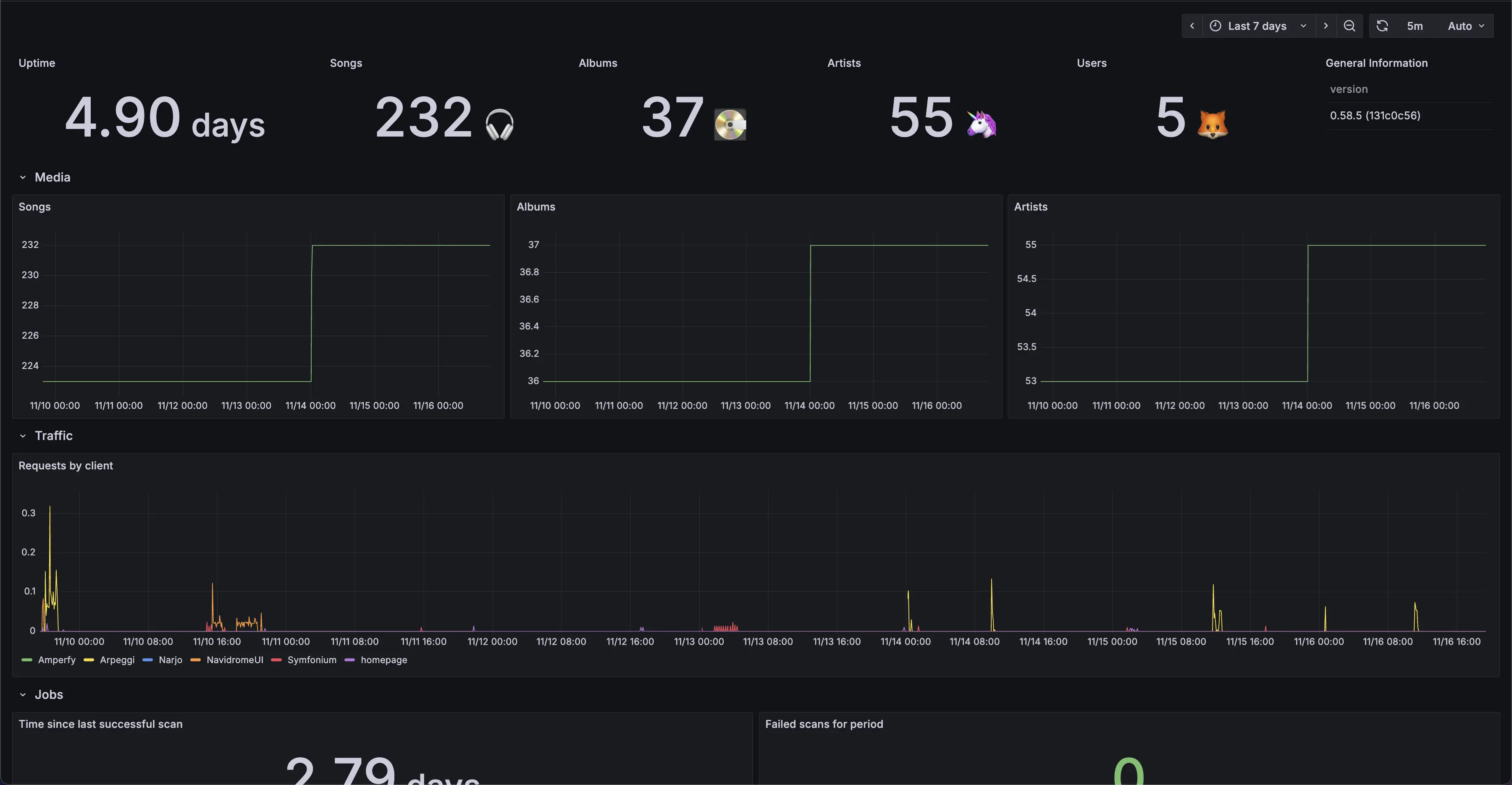
Currently, Navidrome supports monitoring and alerting using Prometheus/OpenMetrics standard. Example Grafana dashboard:

Overview
Prometheus is a service that takes data from a metrics endpoint and collects it. Grafana is a dashboard service that can take data from a Prometheus server and display it. Navidrome has an easy way to create a metrics endpoint that Prometheus can use. Once you point Prometheus to this endpoint, and Grafana to your Prometheus server, you will be able to monitor your Navidrome instance.
The easiest way to do this is using docker-compose and Docker networks.
Configuration
You need to set ND_PROMETHEUS_ENABLED to enable Prometheus metrics endpoint.
Setting custom ND_PROMETHEUS_METRICSPATH is highly recommended if your Navidrome
instance is publicly available.
Minimal docker compose example file with metrics enabled, and Prometheus and Grafana containers:
version: '3'
services:
navidrome:
image: deluan/navidrome
user: 1000:1000 # should be owner of volumes
ports:
- "4533:4533"
environment:
ND_PROMETHEUS_ENABLED: "true"
ND_PROMETHEUS_METRICSPATH: "/metrics_SOME_SECRET_KEY"
volumes:
- "./data:/data"
- "./music:/music"
networks:
- metrics-network
prometheus:
image: prom/prometheus
container_name: prometheus
command:
- '--config.file=/prometheus/prometheus.yml'
ports:
- 9090:9090
restart: unless-stopped
volumes:
- ./etc/prometheus:/etc/prometheus
- ./prometheus:/prometheus
networks:
- metrics-network
grafana:
image: grafana/grafana
container_name: grafana
ports:
- 3000:3000
restart: unless-stopped
environment:
- GF_SERVER_ROOT_URL=<your external grafana endpoint here>
- GF_SERVER_SERVE_FROM_SUB_PATH=false # if your external grafana endpoint has a subpath or not
volumes:
- ./etc/grafana:/etc/grafana/provisioning/datasources
networks:
- metrics-network
networks:
metrics-network:
driver: bridge
Example prometheus.yml config to parse this instance:
global:
scrape_interval: 10s
scrape_configs:
- job_name: 'navidrome'
metrics_path: /metrics_SOME_SECRET_KEY
scheme: http
static_configs:
- targets: ['navidrome:4533']
Dashboard
Grafana dashboards are available here: #24397 #18038.
Simple to install but fully fledged Grafana docker compose configuration can be found here.
Feedback
Was this page helpful?
Glad to hear it! Please tell us how we can make this documentation even better.
Sorry to hear that. Please tell us how we can improve this documentation.